
A supply chain control tower is a connected, personalized dashboard providing real-time data, key business metrics, and event alerts across the entire supply chain. It enables organizations to gain a comprehensive understanding of their supply chain operations, prioritize critical issues, and take proactive measures. This centralized command center integrates data from multiple sources, providing end-to-end visibility and enabling informed decision-making for optimal supply chain performance.


Network design within a control tower involves strategically mapping the supply chain structure and flow, determining optimal locations for facilities, distribution centers, and transportation routes to achieve efficient operations, minimize costs, and meet customer demands. It leverages advanced algorithms and data analytics to enhance agility, resilience, and responsiveness. This comprehensive approach ensures that the supply chain network is optimized for current and future business requirements while maintaining flexibility for market changes.
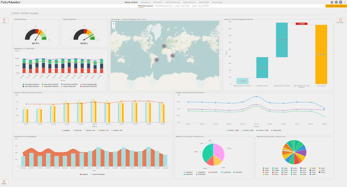
Demand planning is a strategic process that utilizes historical data and advanced analytics to forecast future demand patterns by analyzing trends and customer behavior. It aims to optimize inventory levels, minimize stockouts, and enhance customer satisfaction, helping businesses align supply with demand and improve operational efficiency. This data-driven approach enables proactive decision-making and ensures that resources are allocated effectively to meet market demands.


Continuous monitoring and analysis of all stages from procurement to delivery, providing a comprehensive view for proactive decision-making, optimizing operations, and enhancing customer satisfaction by ensuring timely and efficient delivery with real-time insights. This end-to-end visibility enables businesses to identify bottlenecks, track performance metrics, and respond quickly to changing conditions across the entire supply chain.
These systems play a crucial role in maintaining operational excellence. They use advanced analytics and real-time data to detect and address potential issues before they escalate, ensuring smooth operations and customer satisfaction by proactively managing exceptions. This proactive approach minimizes disruptions and enables quick resolution of issues before they impact business performance.


Predictive insights leverage data analytics and AI to forecast future trends and potential issues, enabling businesses to make informed decisions, anticipate demand fluctuations, optimize inventory levels, and enhance overall supply chain efficiency. This forward-looking approach helps organizations stay ahead of market changes and maintain competitive advantage through data-driven strategic planning.
Instant insights for proactive decision-making and operational agility
Flexible and efficient solutions in dynamic logistics environments
Optimized supply chain operations by anticipating and proactively addressing potential challenges
Fostering innovation and efficiency, enhancing the effectiveness of supply chain operations
Transportation, warehousing, freight management
Managing specific logistics functions
Focus on specific segments
Beyond traditional logistics, including supply chain strategy, technology integration
Managing multiple service providers
Optimizing end-to-end visibility
Ramchandra Transport is a leader in supply chain management, emphasizing our commitment to providing efficient, reliable, and innovative solutions that drive operational excellence and customer satisfaction.
Automates order processing, inventory management, and fulfillment
Optimizes transportation, streamlines order selection, route planning, and payments
Optimizes warehouse operations, managing inventory, orders, and logistics
Optimizes freight operations, managing shipments, carriers, and logistics
Live Chat